股利遺漏?

  •   73 
  • 最後發表   酷龍  2019 十二月 20
酷龍 發文於   2019/12/18

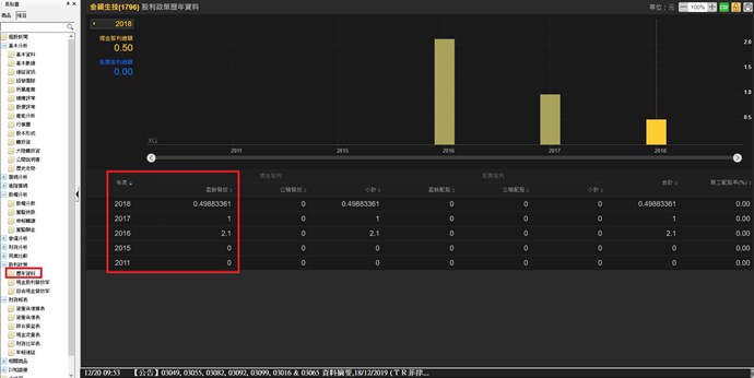
觀察到一些股票,有些股利用程式跑出來應該要有,但顯示0

EX:1796金穎科技  2018年的股利(1元)與2017年的股利(2.1元)  但用XS的GetField("股利合計","Y")或GetField("現金股利","Y")撈出來都是0?

附加文件

XQ小幫手 發文於   2019/12/20

Hi 酷龍

選股中心目前並未包含未上市(櫃)前的資料

金穎科技(1796)是在2018年1/22上市(櫃)的,

因此才會有只顯示2018年的股利(0.5元),而沒有2017年的股利(1元)的狀況。

世豐(2065)是在2017年的4/21上市(櫃)的,因此僅會有2017年(1.58)之後的資料

以上說明,謝謝。

附加文件

發表回覆
Close